说到服务器监控,很多人第一反应是:
- Prometheus + Grafana(太重)
- Zabbix(部署复杂)
- 云厂商监控(不够自由)
但现实中,大多数个人站长、开发者、小团队,其实只需要:
看清服务器状态 + Docker 运行情况 + 有历史数据 + 出问题能提醒
这时候,Beszel 就显得非常合适。
![图片[1]小目标分享网-专注资源收集分享平台Beszel:一款真正“轻量级”的服务器监控中心小目标分享网-专注资源收集分享平台小目标分享网](https://net.aixmb.cn/wp-content/uploads/2026/01/22-scaled.png)
一、Beszel 是什么?
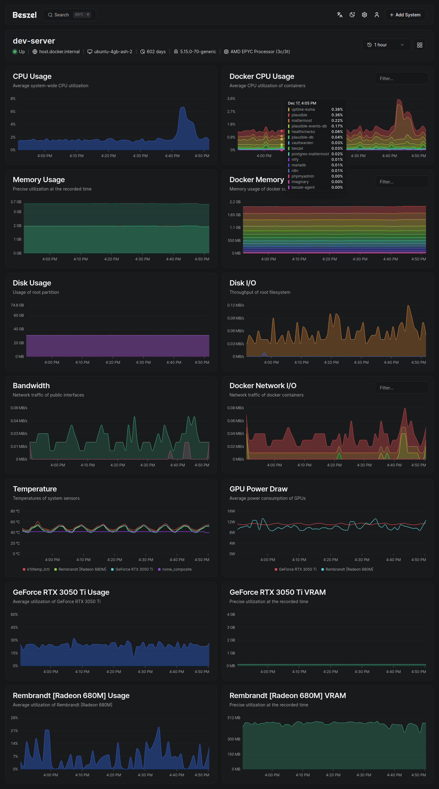
Beszel 是一个轻量级服务器监控中心,专为现代服务器和 Docker 环境设计,核心特点是:
- 资源占用极低
- 部署简单
- 支持多服务器
- 原生 Docker 统计
- 有历史数据和告警能力
一句话理解:
👉 Beszel = 为 Docker 时代设计的轻量监控面板
二、Beszel 能监控什么?
🖥 服务器层面
- CPU 使用率
- 内存占用
- 磁盘使用情况
- 系统负载
- 网络流量
🐳 Docker 层面(重点)
- 容器 CPU / 内存使用
- 容器运行状态
- Docker 容器数量
- 各服务资源占用对比
📊 历史数据
- 所有数据可回溯
- 不只是“当前状态”
- 非常适合排查性能波动问题
三、为什么要自己搭建 Beszel?
1️⃣ 真的很轻,不拖服务器后腿
Beszel 最大的优势之一就是:轻量。
- 不需要庞大的数据库
- 不需要复杂组件
- Agent 占用资源极少
👉 1G 内存的小服务器也能放心跑
对比传统监控系统:
| 项目 | 资源占用 |
|---|---|
| Zabbix | ❌ 偏重 |
| Prometheus | ❌ 偏重 |
| Beszel | ✅ 非常轻 |
2️⃣ Docker 支持是“一等公民”
Beszel 并不是“顺带支持 Docker”,而是为 Docker 场景而生:
- 每个容器的资源情况一目了然
- 哪个容器吃内存、吃 CPU 非常清楚
- 特别适合 Docker 部署一堆服务的服务器
👉 比很多传统监控工具更直观
3️⃣ 部署和维护成本极低
Beszel 的搭建体验非常友好:
- Docker 一行命令
- Server + Agent 架构清晰
- 新增服务器只需再加一个 Agent
不需要你:
- 配一堆 YAML
- 写复杂规则
- 调各种 Exporter
👉 非常适合“想监控,但不想折腾”的人
4️⃣ 历史数据非常实用
很多轻量监控工具只有“当前状态”,而 Beszel 提供:
- CPU / 内存 / 磁盘 历史曲线
- Docker 资源使用趋势
- 方便回看“昨天 / 上周 / 之前某个时间点”
这点在以下场景特别有用:
- 🐛 排查偶发性卡顿
- 📉 分析性能下降原因
- 🔍 找出“慢慢吃内存”的容器
5️⃣ 支持告警,关键时刻不掉链子
Beszel 支持基础告警能力:
- CPU 过高
- 内存占用异常
- 磁盘空间不足
- 服务状态异常
你可以把 Beszel 和:
- Gotify
- 邮件
- Webhook
结合起来,形成一套:
“监控 + 告警 + 推送”的完整闭环
四、Beszel 相比其他监控方案的优势
✔️ 对比云厂商监控
- 不被平台绑定
- 数据完全在自己服务器
- 可监控任意 VPS / 物理机
✔️ 对比大型监控系统
- 不复杂
- 不臃肿
- 运维成本极低
✔️ 对比普通轻量工具
- 有历史数据
- Docker 统计更完善
- 更适合长期使用
五、Beszel 适合哪些人?
如果你符合下面任意一条,Beszel 非常适合你:
- ✔️ 使用 Docker 部署服务
- ✔️ 有多台服务器想集中查看
- ✔️ VPS 配置不高
- ✔️ 不想折腾复杂监控体系
- ✔️ 需要历史数据 + 告警
六、Beszel 的最佳使用姿势
一个非常推荐的组合是:
Beszel + Gotify
- Beszel:负责监控和发现问题
- Gotify:负责第一时间把问题推送到你手机
👉 轻量但完整的监控方案
七、一句话总结(公众号金句)
Beszel 不是功能最多的监控,
但可能是“最适合长期跑在你服务器上的那一个”。
如果你已经厌倦了“部署比监控还复杂”的方案,
那么 Beszel,真的值得一试。
八、部署教程:5分钟快速上手
1. 服务端(Hub)部署
Docker Compose 方案(推荐):
services:
beszel:
image: 'henrygd/beszel'
ports:
- '8090:8090'
volumes:
- ./beszel_data:/beszel_data
运行后访问 http://IP:8090 初始化管理员账户。
2. 客户端(Agent)部署
services:
beszel-agent:
image: 'henrygd/beszel-agent'
network_mode: host
volumes:
- /var/run/docker.sock:/var/run/docker.sock:ro
environment:
PORT: 45876
KEY: '从Hub获取的公钥'
部署完成后,在 Hub 界面添加客户端 IP 及密钥即可完成绑定。
3. 常见问题
-
权限问题:部分 NAS 系统(如群晖 DSM)需确保 Agent 容器拥有 root 权限。 -
防火墙配置:若 Hub 与 Agent 跨主机部署,需开放端口 45876。
![图片[4]小目标分享网-专注资源收集分享平台Beszel:一款真正“轻量级”的服务器监控中心小目标分享网-专注资源收集分享平台小目标分享网](https://net.aixmb.cn/wp-content/uploads/2026/01/55-1.png)
开源项目地址:https://github.com/henrygd/beszel
官网:https://beszel.dev/zh/











